中间件指标与监控面板
前置条件
KubeGems 正常运行
启用 KubeGems Logging 插件
具备一个具备有操作权限的用户
创建指标采集规则
- 进入【可观测性】功能模块下的【接入中心】,选择目标中间件,以 MySQL 距离

填入 mysql 的地址和认证信息后即可提交,在数据状态中可以通过"检查数据"来确认数据是否已经入库

监控指标分析
指标查询器是 KubeGems 可观测性提供一个用于浏览监控数据的窗口,在里面用户可以通过KuebGems 提供的PromQL 模板或者原生语句来探索应用指标的数据。还是以刚刚接入 MySQL 监控数据为例,用户进入指标查询器可以选择我们内置丰富的模板语句快速预览MySQL 的运行状态
- 进入【可观测性】功能模块下的 【指标查询器】,即可进入指标分析页面。

创建空面板
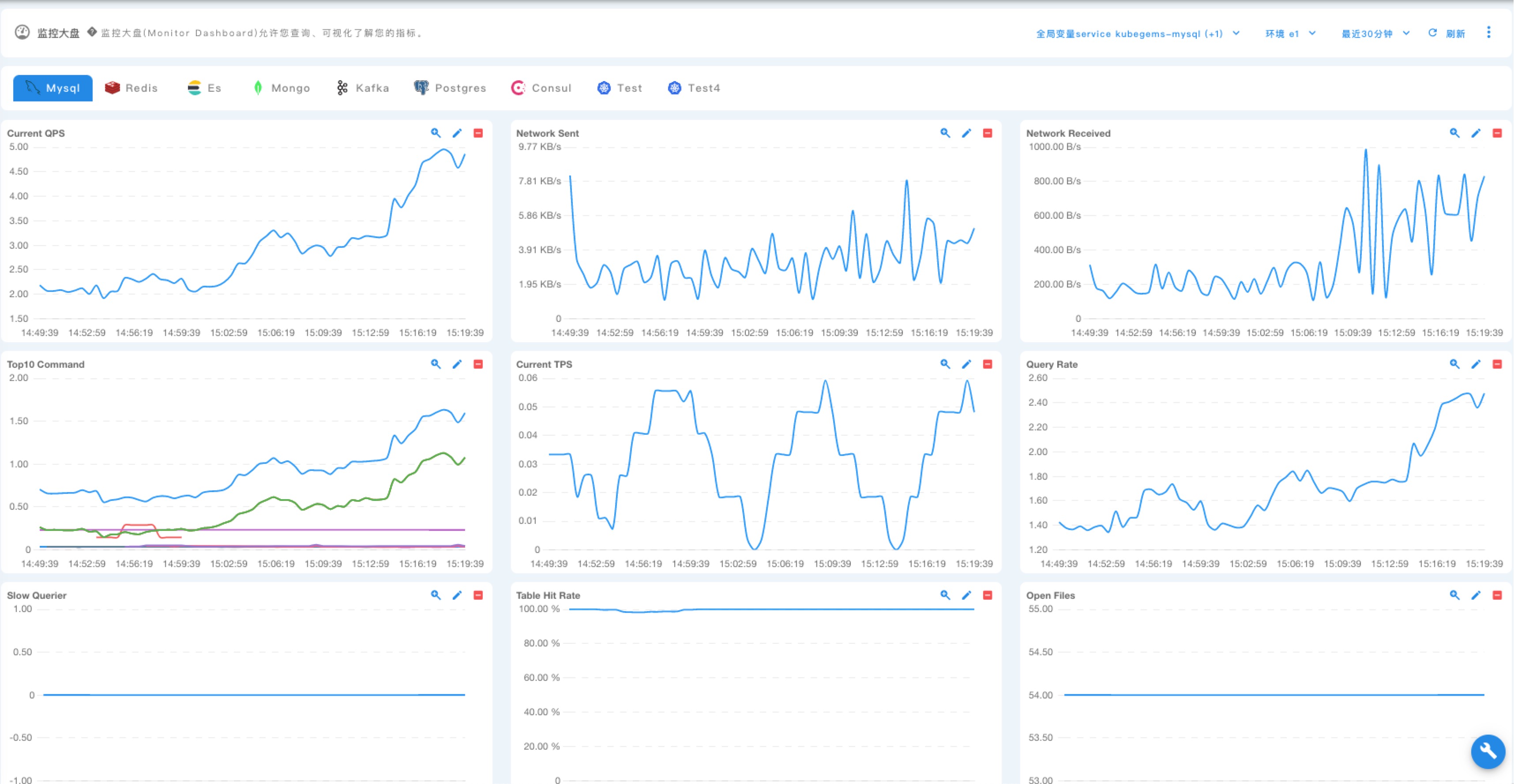
监控大盘是 KubeGems 为指标数据提供的一个精简的,可以聚合查看状态的面板,用户可在里面创建各种类型监控面板,KubeGems 也提供了常用的诸如Container、 Mysql、Redis、MongoDB、ElasticSearch、Kafka等面板的模板,用户可以通过模板实现一键导入。
- 进入【可观测性】功能模块下的 【可视化】,进入 【监控大盘】。选择要创建的目标监控面板的环境后,点击右上角按钮创建 “监控面板”

- 根据内置的面板模板,可以快速创建出中间件的监控大盘
